고객 매뉴얼

thumbnail

대시보드 Sales&Profit

영업 활동에서 발생하는 매출, 이익, 고객 현황 등을 한눈에 확인할 수 있는 관리 도구입니다. 제품, 고객, 사업부문별 주요 지표를 시각적으로 제공하여 성과를 빠르게 분석하고, 효율적인 의사결정을 지원합니다.

Customer Success Manager2025-08-15

  • 영업 결과와 수익성은 얼마나 되나요?

  • 가장 높은 이익을 창출하는 사업·제품·고객은 무엇인가요?

  • 최상위 고객은 누구이며, 수익성 수준은 어느 정도인가요?

  • 보유 고객과 신규 고객 유치 능력은 어떤가요?

  • 고객은 어떻게 세분화되어 있나요?

  • 각 고객 세그먼트를 해결하기 위한 실행 방안은 무엇인가요?

  • 고객 생애 가치는 얼마인가요?

  • 고객 이탈률은 얼마인가요?

  • 영업 실적과 수익성을 평가하고 개선할 수 있습니다.

  • 매출 변화를 예측할 수 있습니다.

  • 고객을 세분화할 수 있습니다.

  • 고객, 사업부, 제품 단위의 심층 분석을 할 수 있습니다.

  • 고객 생애 가치와 이탈률을 확인할 수 있습니다.

  • 가격·물량·구성(Mix) 효과를 분석할 수 있습니다.

  1. 버튼을 클릭하면 해당 대시보드로 이동합니다.

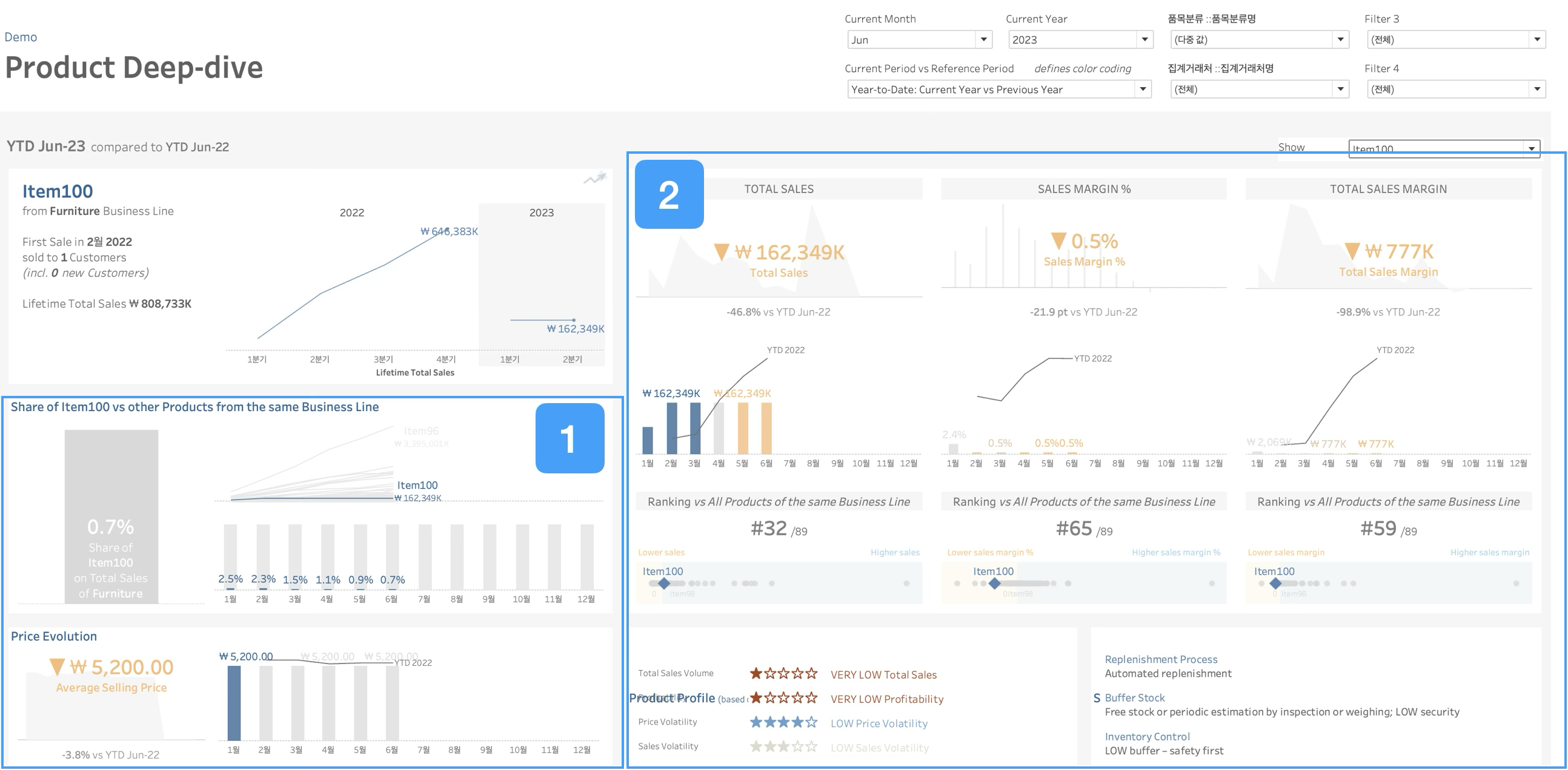
  1. 기간, 비교기간, 품목분류(Business Line), 거래처를 선택하여 조회합니다.

  2. 제품, 고객, 사업부를 클릭하면 해당 부분의 심층분석 대시보드로 이동합니다.

  3. 버튼을 클릭하여 개별 대시보드로 이동합니다.

  1. 수익성을 기준으로 고객을 구분합니다.

  2. 고객 세그먼트를 분류합니다.

  1. 고객의 매출, 거래 빈도, 수익성 등을 기준으로 세그먼트를 나눠서 표시합니다.

  2. 사업부와 품목별 매출, 이익을 함께 보여줍니다.

  3. 고객 선택 버튼을 클릭하면 해당 고객의 상세 데이터를 확인할 수 있습니다.

  1. 사업부별 품목의 마진 분포를 표시합니다.

  2. 고객·품목별 매출과 이익을 표시합니다.

  1. 매출 비중과 가격을 비교하여 보여줍니다.

  2. 매출, 이익, 사업부 내 순위를 보여줍니다.

  1. 비교기간 대비 가격, 볼륨, Mix의 변화를 표시합니다.

  2. 사업부·고객·제품 단위별 차이를 표시합니다.

  • 고객의 생애가치를 표시합니다.

  • 고객 이탈률을 표시합니다.

  • 제품, 고객, 사업부문별로 매출·이익·판매량 등 상위 10개 항목을 표시합니다.

  • 제품, 고객, 사업부문별로 이익과 매출 등 고객 관련 정보를 제공합니다.